阿特拉斯新型GA7-15 VSD+系列空壓機的特點在于,提高了能效,降低了能耗,降低了噪音等級,減少了運行成本。此外,它滿足或超過了所有現存的應用標準。
阿特拉斯空壓機GA7-15VSD+系列為空壓機行業帶來了巨大的變革,采用創新的直立設計方式。
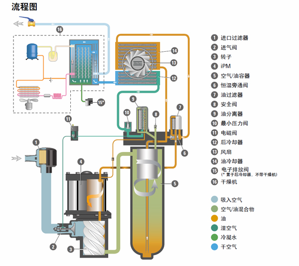
該系列空壓機以變轉速驅動作為標準供貨,其緊湊的電機,得益于來自比利時設計的現場型以及IPM(內置式永磁)技術。
阿特拉斯空壓機GA7-15VSD+系列可平均節能50%,可以在最惡劣的工況下保持機器正常運轉。阿特拉斯·科普柯現場型GA7-15VSD+系列壓縮機將是空氣壓縮機的未來發展方向,會為將來設立新的標準。而阿特拉斯·科普柯也再次確立了在空氣壓縮行業的地位。

阿特拉斯空壓機GA7-15 VSD+優點:
高效
比起現存的GA VSD系列空壓機平均降低了20%的比功耗(SER)。高效的VSD+系列機型比起非變轉速驅動的壓縮機平均節能50%。自由空氣排量(FAD)在整個范圍內增加了高達12%。這樣巨大的變革,主要得益于以下幾點:
電機(iPM)效率可達94.5%,超過了IE3的效率等級
高效風扇(滿足ERP 2015)不僅節能,還降低了噪音, GA7 VSD+ 僅62 dB(a),GA 15 VSD+64dB(a)。
高可靠
阿特拉斯·科普柯憑借獨特的經驗和技術,將成熟的專業知識和和現存的部件巧妙結合起來。這種巧妙的設計,采用更少的零部件,構造簡單易維護。經過了多年大量各種條件的測試,包括來自于不同的行業,不同的載荷,不同的運行工況,總共超過25項的極端耐久測試。超過20.000小時持續運轉和100.000次起/停。通過了這些條件極其艱難的測試,確保我們的壓縮機可靠性極高,讓您安心使用。
緊湊的結構
阿特拉斯·科普柯從根本上革新了一般空壓機的傳統布置方式,推進了壓縮空氣的技術。不同于普通臥式占地的設計,全新的阿特拉斯空壓機GA7-15VSD+系列采用直立式布置,占地面積小。它更好的節約了場地和工作空間,維護簡單,減少了制造時間,并為客戶和廣大使用者節約了成本。

